Dashboard
This document contains user manual on how the dashboard can be used to analyse various attack vectors.



Last updated
This document contains user manual on how the dashboard can be used to analyse various attack vectors.



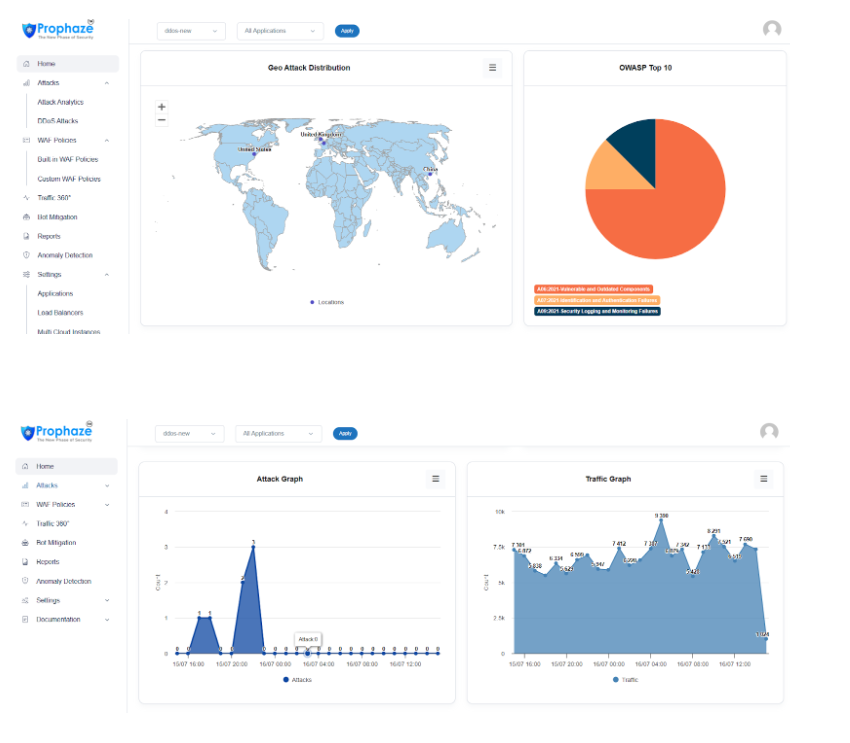
Event Dashboard contains views related to
Number of Attacks Blocked
Total traffic request per day
Number of rules triggered
Attack Percentage
Total Bandwidth size
Geo Attack Distribution
Attack Types and Density of each attacks
Quick traffic Analyze Graph for both Attacks and the entire traffic.
All graphs are interactive, allowing users to click on them for deeper analysis, leading to their respective modules.
There is a WAF on-off functionality in the navigation bar. By enabling the button, WAF will be in active mode and website is protected from bad actors.
Each of the Dashboard module is covered in the next section.
Last updated